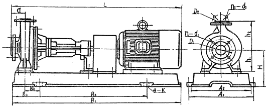
RY型風(fēng)冷式熱油泵 安裝尺寸及曲線
※ 結(jié)構(gòu)簡介
|
RY型熱油泵為單級懸臂式結(jié)構(gòu)分為腳支撐和中心支撐,泵的進口為軸向吸入,出口為中心垂直向上。泵和驅(qū)動電機通過彈性聯(lián)軸器合裝于同一底座上。整個機組無需加冷系統(tǒng)。 |
|
1、泵體 |
|
| 泵型號 | A1 | A2 | B1 | B2 | B3 | B4 | a | H | h1 | h2 | D1 | D2 | n1-d1 | n2-d2 | K | L |
| 20-20-100 | 220 | 195 | 535 | 300 | 117 | 86 | 52 | 120 | 80 | 100 | 65 | 65 | 4-φ12 | 4-φ12 | φ16 | 537 |
| 20-20-125 | 75 | 60 | 125 | 85 | 115 | 607.5 | ||||||||||
| 25-25-160 | 300 | 280 | 680 | 410 | 120 | 70 | 75 | 170 | 110 | 150 | 85 | 85 | 4-φ14 | 4-φ14 | φ20 | 623 |
| 32-32-160 | 180 | 120 | 130 | 100 | 100 | 4-φ16 | 4-φ16 | 647 | ||||||||
| 40-25-160 | 125 | 100 | 4-φ18 | 4-φ14 | 670 | |||||||||||
| 50-32-160 | 400 | 370 | 970 | 600 | 165 | 90 | 85 | 227 | 132 | 160 | 125 | 100 | 4-φ18 | 4-φ18 | φ 25 | 895 |
| 50-32-200 | 80 | 255 | 160 | 180 | 965 | |||||||||||
| 65-40-200 | 100 | 145 | 110 | 985 | ||||||||||||
| 65-50-160 | 80 | 227 | 132 | 160 | 125 | 965 | ||||||||||
| 50-32-250 | 440 | 410 | 1150 | 740 | 205 | 115 | 100 | 270 | 180 | 225 | 125 | 100 | 4-φ18 | 4-φ18 | φ25 | 1070 |
| 80-50-200 | 110 | 250 | 160 | 200 | 160 | 125 | 1100 | |||||||||
| 65-40-250 | 490 | 460 | 1280 | 840 | 220 | 130 | 100 | 285 | 180 | 225 | 145 | 110 | 4-φ18 | 4-φ18 | φ28 | 1300 |
| 80-50-250 | 125 | 160 | 125 | 8-φ18 | 4-φ18 | 1325 | ||||||||||
| 100-65-200 | 100 | 180 | 145 | 1300 | ||||||||||||
| 65-40-315 | 550 | 510 | 1430 | 940 | 245 | 140 | 125 | 305 | 200 | 250 | 145 | 110 | 4-φ18 | 4-φ18 | φ28 | 1432 |
| 100-65-250 | 180 | 145 | 8-φ18 | 1450 | ||||||||||||
| 125-100-200 | 670 | 630 | 1630 | 1060 | 285 | 180 | 125 | 335 | 200 | 280 | 210 | 180 | 8-φ18 | 8-φ18 | φ28 | 1630 |
| 125-100-250 | 140 | 360 | 225 | 1673 | ||||||||||||
| 80-50-315 | 1830 | 1200 | 315 | 200 | 125 | 390 | 160 | 125 | 4-φ18 | 1700 | ||||||
| 100-65-315 | 180 | 145 | 1700 | |||||||||||||
| 150-150-200 | 150 | 315 | 240 | 240 | 8-φ23 | 1732 | ||||||||||
| 200-150-400 | 160 | 480 | 315 | 450 | 295 | 240 | 8-φ23 | 8-φ23 | 1850 | |||||||
| 250-200-400 | 860 | 1010 | 2150 | 1200 | 525 | 350 | 200 | 630 | 400 | 470 | 385 | 320 | 12-φ33 | 12-φ30 | φ35 | 2321 |
| 250-200-500 | 680 | 450 | 540 | 2572 |

冀公網(wǎng)安備13098102000109號